Vessel Data Management System(VDMS)

Customer: Hidrovias do Brasil

Start Date: 2023-02-28

Handover: 2023-04-30

project-preview

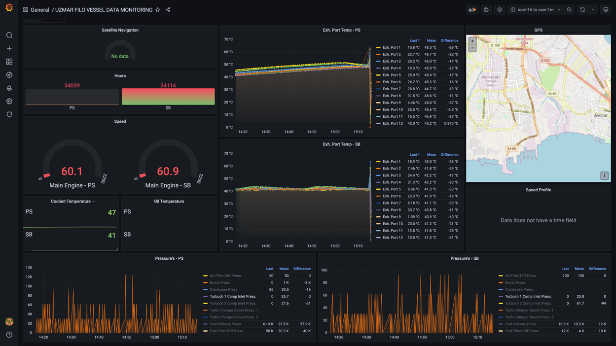
Uzmar vessel management software provides the ability to reach all the data collected from the equipments mounted on the vessel and being able to access this information for the required time range or even get the history and get them as reports.

  • VDMS system allow the user to monitor and fully backup data or even partially for specific device, time, vessel, or even specific measurements. The same thing applies for the restoring process.

Overview

Data are collected from different devices and data sources and then stored in the central server of the system. This stored data can be synchronized from anywhere. And it can be synchronized manually or by scheduled task with period of time. The same thing applies for accessing the information provided by the system since it is a web application, the application accessed through the screen found in the ship or on the land side. As long as the vessel has internet access, the vessel can be real-time monitored remotely.

Uzmar VDMS Provides clients with lots of dashboard tools. They can be customized for your different apps.

  • Dashboard templating

  • Accessibility

  • Kiosk mode and play-list.

  • Custom plugins support

  • Alerting and alert hooks

  • Authantication

  • Web based app

  • Using everywhere

  • Support all devices. ( mobile, tablet, pc )